Є в мене давня ідея self-monitoring, яку, сподіваюсь, я такі почну робити і про яку напишу окремо.
Але суть її така сама, як і в етіх ваших моніторингах – збирати метрики, і відображати графіки.
Почав під цю систему вибирати базу даних, і хоча там частота запису метрик невелика, 1 метрика на день, але хочу її робити у звичному мені time series форматі – як ми це робимо в VictoriaMetrics/Prometheus.
А в рамках написання іншого поста, про структуру TSDB та метрики (все ще в чернетках), я торкнувся InfluxDB, про яку згадав і цього разу.
Саму InfluxDB я трохи використовував ще років п’ять тому, але зовсім трохи – вона просто була одним з бекендів для Grafana, коли ми будували автоматичний load testing з JMeter в Kubernetes (колись до цього знов дійде, і напишу теж, бо там дуже класний сетап).
Але так, щоб самому використовувати InfluxDB – досвіду не було. І коли я зараз глянув на неї – то система прям дуже сподобалась, а тому для свого self-monitoring буду використовувати її.
Ну якщо що – то з InfluxDB завжди можна мігранути дані у VictoriaMetircs, див. Migrate from InfluxDB to VictoriaMetrics.
Тож що сьогодні будемо робити:
- запустимо InfluxDB локально на Linux-хості
- розберемо основні концепти і поняття
- подивимось на інтерфейс, на основні компоненти
- додамо метрику вручну
- додамо збір метрик з Telegraf
- додамо збір логів з Telegraf
Зміст
VictoriaMetrics vs InfluxDB
Якщо дуже коротко – то для повноцінного моніторингу, для відносно великого проекту я все ж взяв би саме VictoriaMetrics, бо на великих об’ємах вона буде набагато краща в плані CPU/Memory.
Але для якогось pet project – InfluxDB можливо підійде краще за рахунок того, що в ній “з коробки” є можливість будувати дашборди з графіками, є власний alertmanager, є цікаві штуки для різних автоматизацій.
Втім, у InfluxDB є (відносний) недолік – це більш складна мова запитів, яких до того цілих дві – Flux та InfluxQL. Але можливості query builder для простого використання цілком достатньо.
InfluxDB overview
Власне InfluxDB – ще одна Time Series Database, як вже згадувані VictoriaMetrics або Prometheus.
Головна різниця – VictoriaMetrics та Prometheus працюють по pull-моделі (збирають дані з експортерів), а InfluxDB – це push-модель, коли експортери самі, власне, пушать дані в базу.
Різні і мови запитів – в VictoriaMetrics MetricsQL та PromQL в Prometheus маємо звичні нам функції типу rate() і sum by (), тоді як в InfluxDB це мова Flux (“functional data scripting language“), яка по суті являється повноцінною мовою програмування, та InfluxQL – яка більше схожа на SQL, але в InfluxDB v2 вмикається через костиль, і дефолтна мова саме Flux (але в InfluxDB v3 наче знову буде InfluxQL).
VictoriaMetrics/Prometheus – це частина CNCF-екосистеми і LGPT (Loki + Grafana + Prometheus + Tempo) або PLG (Prometheus + Loki + Grafana) стеків, а InfluxDB – це про TICK stack (Telegraf + InfluxDB + Chronograf + Kapacitor).
При цьому в InfluxDB v2 Chronograf та Kapacitor вже вбудовані в саму систему, окремо запускати не треба.
Ну і дані – VictoriaMetrics та Prometheus заточені під зберігання і роботу саме з “класичними” метриками, тоді як в InfluxDB можна збирати логи, дані з IoT девайсів, events, дані від Telegraf-плагінів тощо.
Крім того, InfluxDB наче краще підходить для довготривалого зберігання даних – і за рахунок самої моделі зберігання даних, і за рахунок вбудованих механізмів для data retention.
Ну і можливості візуалізації даних – якщо в VictoriaMetrics та Prometheus у нас “з коробки” є тільки базові графіки, бо це всеж більше бази даних, то в InfluxDB у нас є повноцінний інтерфейс, через який ми можемо робити всі потрібні налаштування і візуалізації
Запуск InfluxDB з Docker
Для “погратись” просто запустимо локально з Docker:
$ docker run -d \ --name influxdb \ -p 8086:8086 \ -v $PWD/influxdb_data:/var/lib/influxdb2 \ influxdb:2
Використаємо InfluxDB v2.7, хоча вже є версія 3.
Але в v3 багато змін, вона не дуже сумісна з другою версією, а більшість гайдів будуть саме по другій, тому давайте працювати з нею.
Note: по ходу гуглінга знайшов цікавий матеріал – What InfluxDB Got Wrong, де як раз говориться про те, що команда InfluxData робить нові версії несумісні з попередніми, і це, звісно, не дуже гуд
Відкриваємо в браузері http://localhost:8086, налаштовуємо юзера, організацію, і дефолтний бакет (про бакети і інші концепти далі):
Відразу отримуємо пропозицію налаштування – “погратись”, advanced, або просто перейти в базу:
Клікаємо Quick start аби отримати якісь базові дані, де нам відразу автоматично налаштовується збір власних метрик InfluxDB і створюється дашборда:
Key concepts
Коротко пройдемось по основних поняттях.
- Bucket: на відміну від VictoriaMetrics/Prometheus, в InfluxDB дані організовані в такі собі “корзини” або “бази даних”
- Measurement: це по факту звичні нам з VictoriaMetrics/Prometheus метрики, і метрики (я їх буду назвати саме так, хоча, мабуть, це не дуже коректно з технічної точки зору) складаються з:
- Tags: labels для метрик, індексуються для швидкого пошуку
- Fields: поля зі значеннями, не індексуються
- Timestamp: час додавання метрики
- Point: конкретний запис (метрика + теги + значення + час), аналог Sample або data points в термінах VictoriaMetircs/Prometheus
- Series: група записів (метрика + теги + значення), аналог Time Series в термінах VictoriaMetircs/Prometheus
Формат метрик відрізняється від VictoriaMetrics/Prometheus і записується в форматі line protocol.
Наприклад, у VictoriaMetircs запис може виглядати так:
node_cpu_seconds_total{cpu="0", mode="user"} 120.5
А в InfluxDB він буде таким:
node_cpu_seconds_total,cpu=0,mode=user value=120.5 1735156800000000000
Тут в InfluxDB метриці маємо власне ім’я метрики node_cpu_seconds_total, два теги зі значеннями – cpu=0,mode=user, поле value зі значенням, і timestamp.
Timestamp можна задавати в UNIX epoch, можна в ISO 8601, тобто 2025-10-25T12:00:00Z, але рекомендований і дефолтний формат – саме UNIX.
Доступ до InfluxDB
Тут маємо на вибір сам UI і Data Exporter, CLI-утиліту influx, та InfluxDB HTTP API для всякої автоматизації.
influx CLI
Документація – influx – InfluxDB command line interface.
З influx можемо працювати з контейнера:
$ docker exec -ti influxdb influx --help NAME: influx - Influx Client USAGE: influx [command] HINT: If you are looking for the InfluxQL shell from 1.x, run "influx v1 shell" COMMANDS: version Print the influx CLI version write Write points to InfluxDB bucket Bucket management commands ...
Або встановити локально:
$ sudo pacman -S influx-cli
Створюємо токен:
Задаємо його в змінні:
$ export INFLUX_TOKEN="0S_4Co9XTA73SzwUQvbXsEUGKcjhhGWiBLobEOnH-kcmtOwMpbe-kyMrs2vFUcbg27WtneYhmILL7paWAuc8Ow=="
Налаштовуємо підключення:
$ influx config create --config-name test-local --host-url http://localhost:8086 --org setevoy --token $INFLUX_TOKEN --active Active Name URL Org * test-local http://localhost:8086 setevoy
І подивимось які бакети у нас є:
$ influx bucket list ID Name Retention Shard group duration Organization ID Schema Type 88e39083ae738103 _monitoring 168h0m0s 24h0m0s 7f284740b8e4ebfa implicit f7e383b1a2366840 _tasks 72h0m0s 24h0m0s 7f284740b8e4ebfa implicit 0d1b2da0ccaea8cf testing_bucket infinite 168h0m0s 7f284740b8e4ebfa implicit
HTTP API
Документація – InfluxDB HTTP API.
Тут можна просто з curl, передавши токен:
$ curl -s --request GET "http://localhost:8086/api/v2/buckets" --header "Authorization: Token $INFLUX_TOKEN"
Результат:
Інтерфейс
Зліва маємо основне меню:
Load Data
В Load Data: все про дані:
- Sources: завантажити з файлів або CLI, записати з клієнтів тощо
- Buckets: менеджмент “баз даних”
- Telegraf: створення конфігурації для агенту (“експортеру”) для збору метрик (тільки конфіг, сам Telegraf запускаємо окремо)
- Scrapers: InfluxDB з другої версії додала можливість самій отримувати дані із зовнішніх ресурсів, фактично як ми це маємо з VictoriaMetircs/Prometheus
- API Tokens: вже бачили – менеджмент токенів
Data Explorer
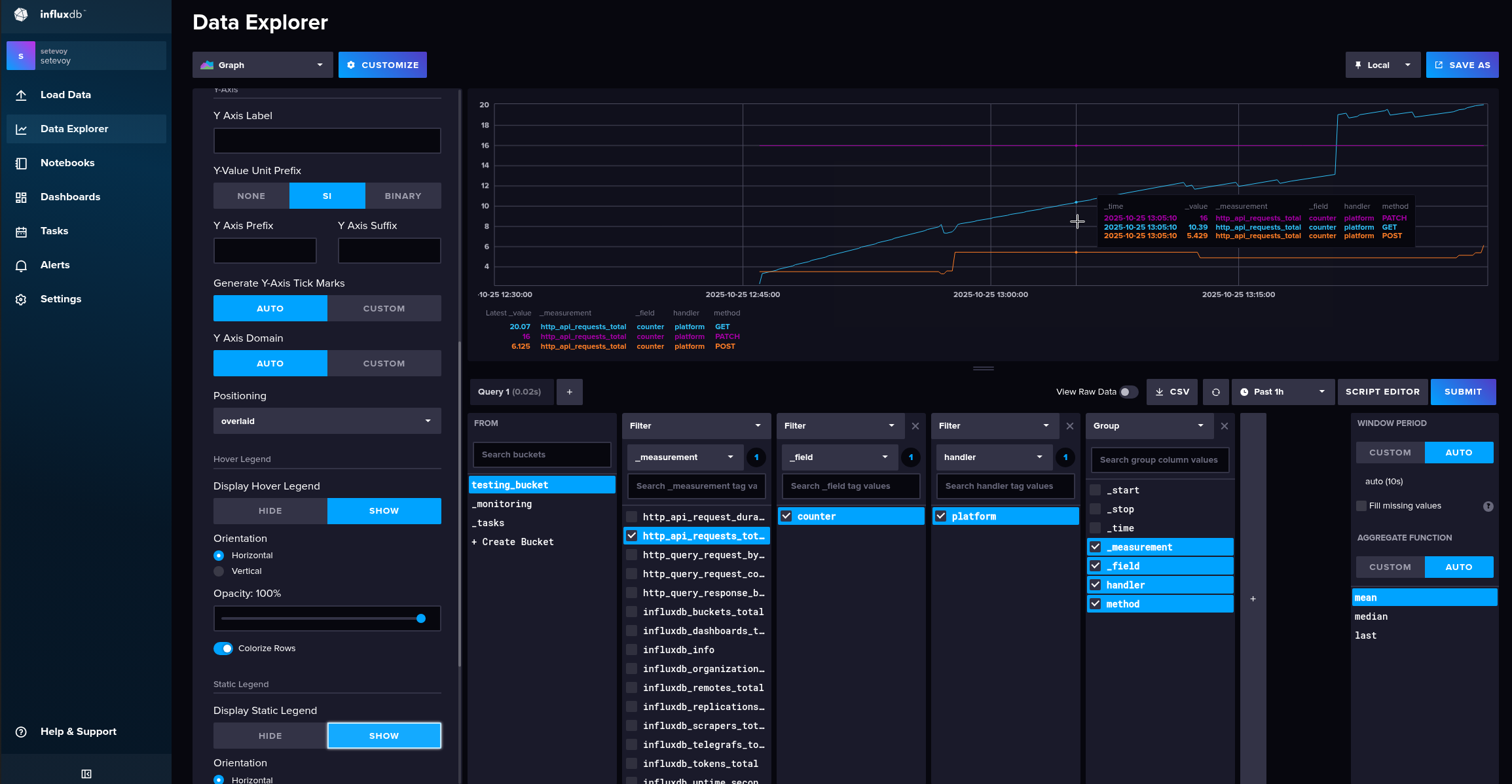
Дуже нагадує Kibana – зручний інтерфейс для простої побудови запитів і візуалізації даних:
Notebooks
Документація – Overview of notebooks.
Дуже цікава фішка, аналог Jupyter Notebook – “жива” аналітика, експерименти із запитами, автоматизація запитів:
Дозволяє зберігати послідовності, які потім можна використати в InfluxDB Tasks.
Кожен Notebook розбитий на кілька cell, які можуть бути data source для отримання даних, visualization для графіків, і action – створити алерт або Task.
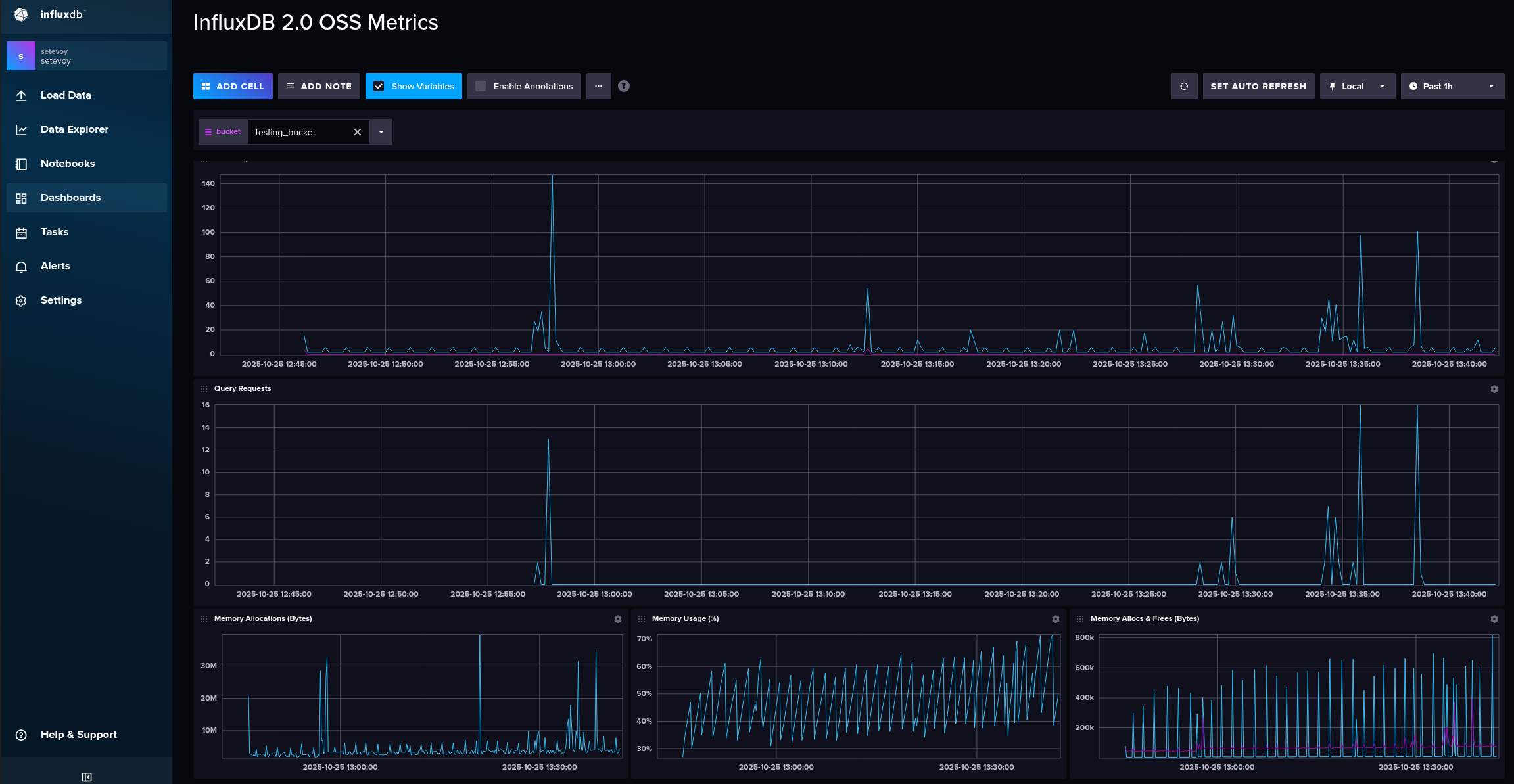
Dashboards
Дашборди 🙂
Тут вже з коробки маємо одну готову:
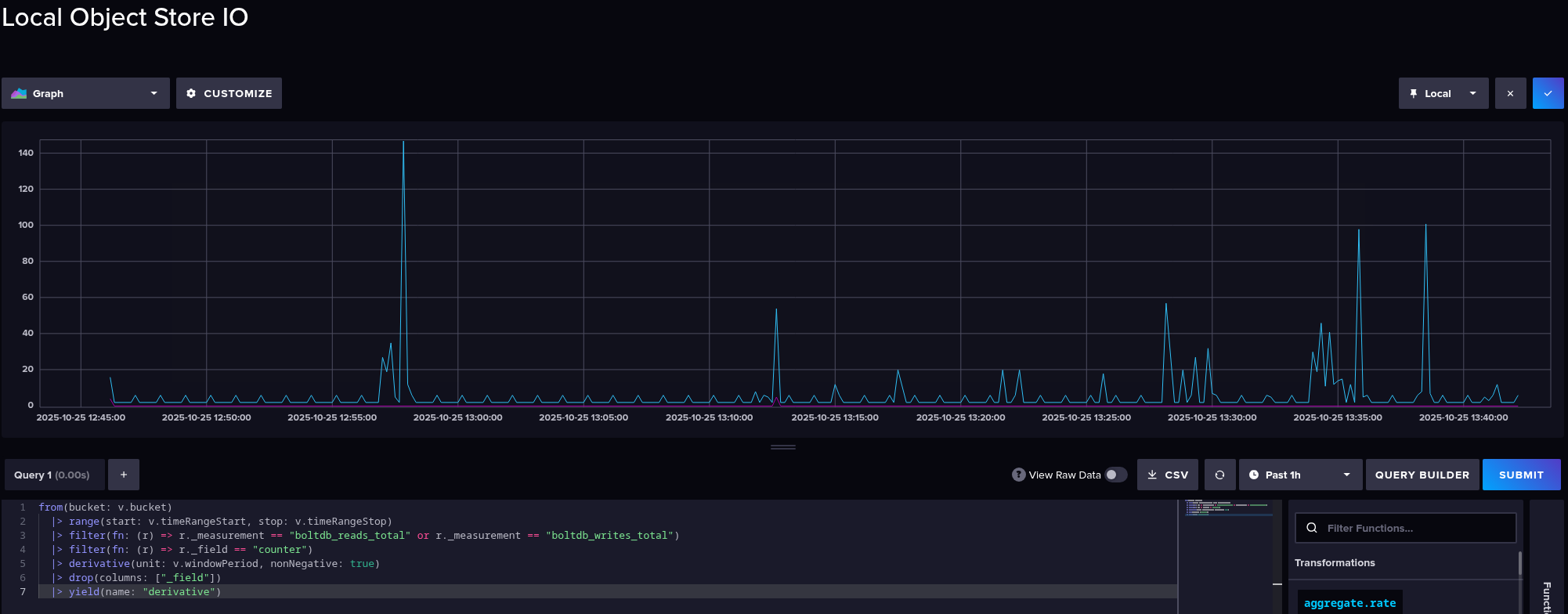
Де можемо редагувати візуалізації:
І де я перший раз побачив Flux:
Виглядає… Складно 🙂
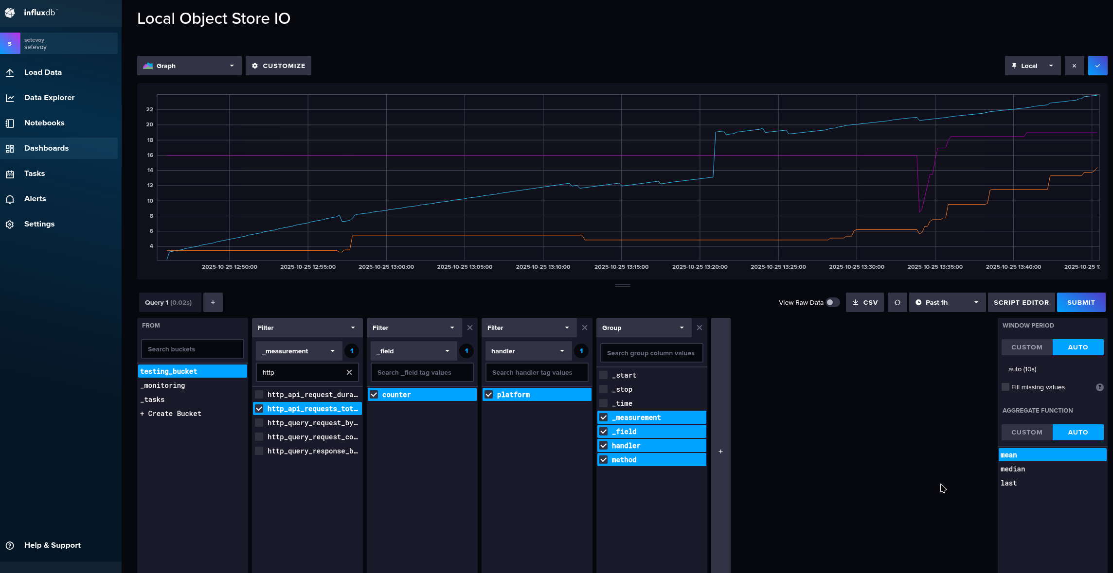
Але можемо переключитись на Query builder:
А потім знов повернутись до коду:
Tasks
Документація – Get started with InfluxDB tasks.
Такі собі ETL-джоби по крону.
Приймають дані, виконують модифікацію, зберігають в корзині.
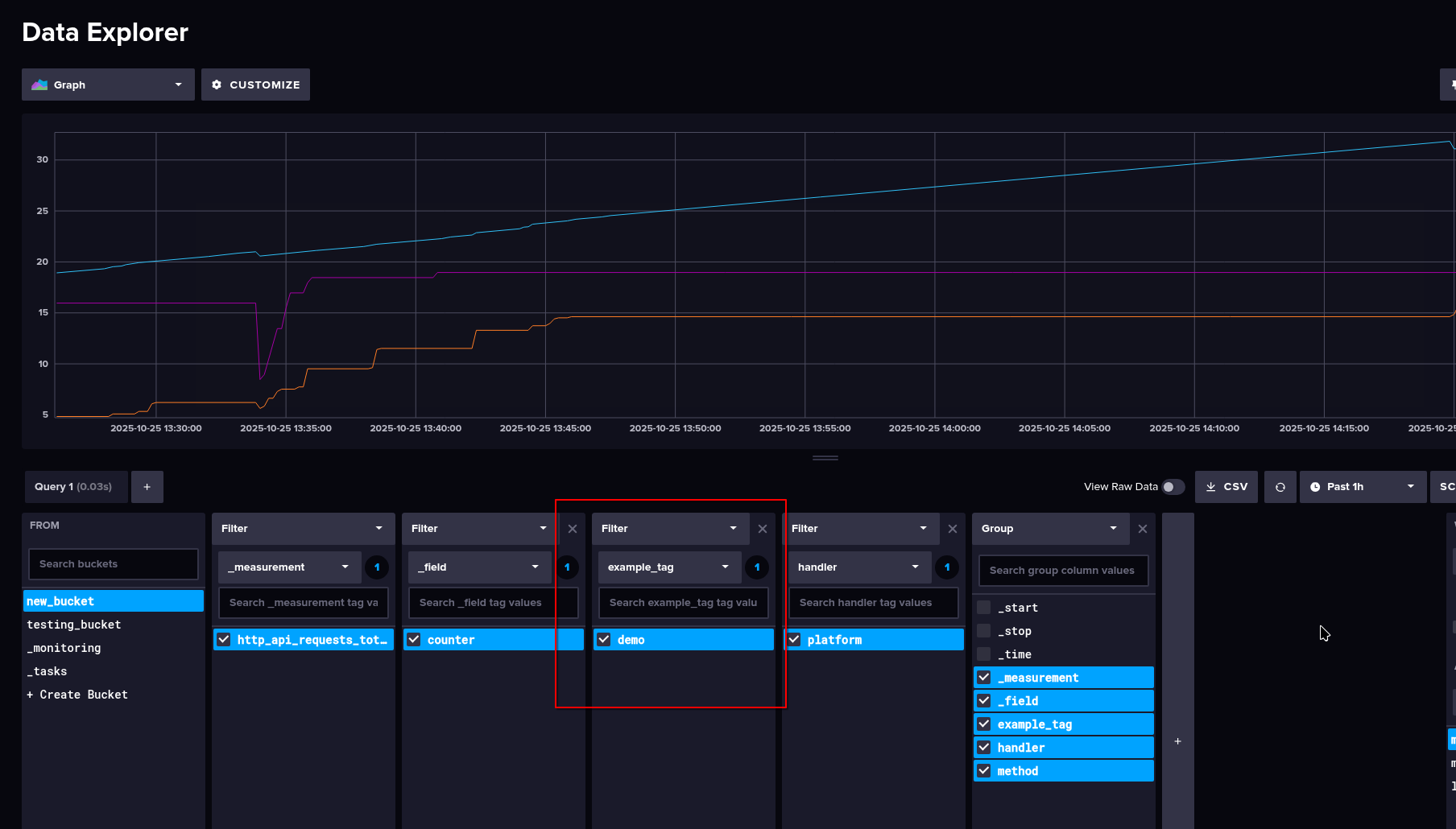
Наприклад, код (ChatGPT непогано генерить):
option task = {name: "copy_http_api_metrics", every: 5s}
data =
from(bucket: "testing_bucket")
|> range(start: -1h)
|> filter(fn: (r) => r._measurement == "http_api_requests_total")
|> set(key: "example_tag", value: "demo")
data |> to(bucket: "new_bucket", org: "setevoy")
Тут:
- реєструємо таску з ім’ям
copy_http_api_metrics - яка зчитує дані з бакету
testing_bucket - звідки вибирає метрику
http_api_requests_total - додає до кожного запису новий тег
example_tag="demo" - і зберігає результат в інший бакет –
new_bucket
Зацініть сам редактор! Навіть помилки показує:
Таска пошла виконуватись:
І тепер маємо оновлену метрику в іншому бакеті:
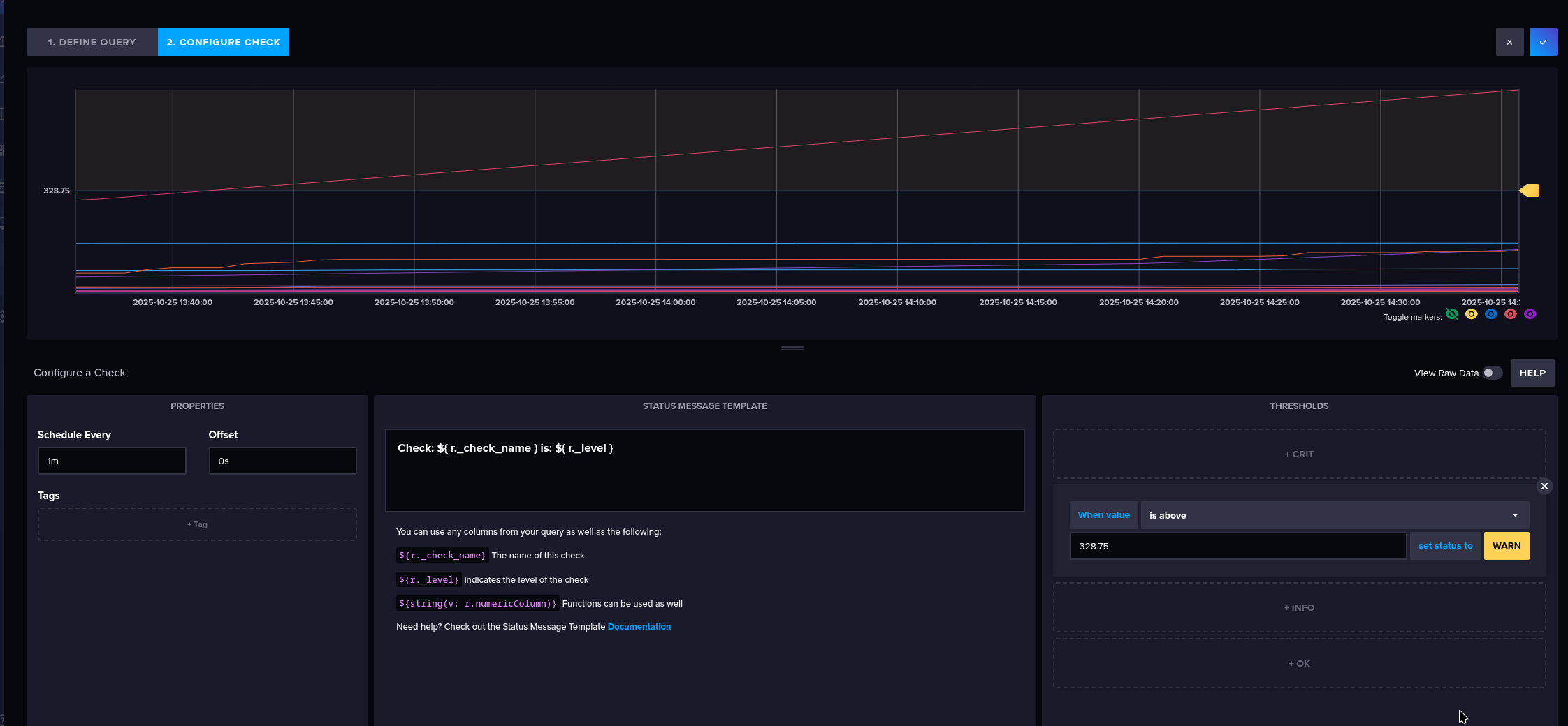
Alerts
Вбудована система алертів:
Цікаво, що відразу є алерти двох типів – Threshold для “стандартних” алертів, і Deadman – якщо сервіс перестає надсилати дані.
В Cheks на першому етапі задаються самі умови перевірки:
А на другому – значення, при яких алерт буде спрацьовувати, при чому відразу різні severity:
В Notification Enpoints можна задати куди відправляти:
А в Notification Rules задаємо куди відправляти, як часто повторювати тощо – але в мене нема ендпоінтів, тому пропустимо.
Виглядає прям дуже круто.
Settings
Тут можемо задати глобальні змінні для використання у своїх запитах чи дашбордах:
Створити шаблони:
При чому шаблони – це не тільки про дашборди і візуалізації, а буквально будь-що, що ми налаштовуємо в InfluxDB.
І Secrets – як змінні, тільки їх значення не буде видно:
Додавання даних
ОК, з інтерфейсом розібрались – давайте запишемо щось в базу.
Додавання і читання метрик з influx CLI
З CLI – influx write:
$ influx write \ --bucket testing_bucket \ --org setevoy \ --precision s \ "example_requests_total,handler=platform,method=GET value=42 $(date +%s)"
Отримуємо її обратно з influx query:
influx query ' from(bucket: "testing_bucket") |> range(start: -1h) |> filter(fn: (r) => r._measurement == "example_requests_total") '
Результат:
Додавання метрик через HTTP API
Робимо з curl:
$ curl -X POST "http://localhost:8086/api/v2/write?org=setevoy&bucket=testing_bucket&precision=s" \ -H "Authorization: Token $INFLUX_TOKEN" \ --data-raw "api_example_requests_total,handler=platform,method=GET value=42 $(date +%s)"
Отримуємо значення в JSON:
$ curl -X POST "http://localhost:8086/api/v2/query?org=setevoy" \
-H "Authorization: Token $INFLUX_TOKEN" \
-H "Content-Type: application/vnd.flux" \
-H "Accept: application/json" \
--data-binary 'from(bucket: "testing_bucket")
|> range(start: -1h)
|> filter(fn: (r) => r._measurement == "api_example_requests_total")'
Результат:
Використання Telegraf
Metrics
Насправді доволі потужний інструмент з купою плагінів, але для прикладу зберемо метрики CPU з хоста:
Зберігаємо:
І навіть отримуємо інструкції як запустити:
Прямо при запуску ми в Telegraf передаємо URL з конфігом – і він отримає саме ті налаштування, які ми робили на попередньому екрані, тобто нам взагалі не треба писати локальний telegraf.conf.
Це прям якась кілер-фіча.
Встановлюємо клієнт:
$ yay -S telegraf
Запускаємо:
$ export INFLUX_TOKEN=CMmL9cSOiukwFpWF0hNuVoCOML9XC80mQxUukMhOO8XIM8vOGxCneUYpM-2wuOXonSx9gbZKc73pq-SqRn59_w== $ telegraf --config http://localhost:8086/api/v2/telegrafs/0fb2cd69daf77000 2025-10-25T12:00:12Z I! Loading config: http://localhost:8086/api/v2/telegrafs/0fb2cd69daf77000 2025-10-25T12:00:12Z I! Starting Telegraf unknown brought to you by InfluxData the makers of InfluxDB 2025-10-25T12:00:12Z I! Available plugins: 239 inputs, 9 aggregators, 35 processors, 26 parsers, 65 outputs, 6 secret-stores 2025-10-25T12:00:12Z I! Loaded inputs: linux_cpu 2025-10-25T12:00:12Z I! Loaded aggregators: 2025-10-25T12:00:12Z I! Loaded processors: 2025-10-25T12:00:12Z I! Loaded secretstores: 2025-10-25T12:00:12Z I! Loaded outputs: influxdb_v2 2025-10-25T12:00:12Z I! Tags enabled: host=setevoy-work 2025-10-25T12:00:12Z I! [agent] Config: Interval:10s, Quiet:false, Hostname:"setevoy-work", Flush Interval:10s ...
І перевіряємо метрики:
Можемо звідси відразу зберегти в нову дашборду:
Logs
Аналогічно можемо збирати логи з Telegraf inputs.tail:
Задаємо файл, формат і власні теги:
...
# Parse the new lines appended to a file
[[inputs.tail]]
files = ["/var/log/firewalld"]
from_beginning = true
data_format = "grok"
grok_patterns = ["%{GREEDYDATA:message}"]
[inputs.tail.tags]
source = "firewalld"
env = "testing"
example_tag = "demo"
Запускаємо від рута, бо /var/log/firewalld недоступний від звичайного юзера:
[root@setevoy-work Influx]# export INFLUX_TOKEN=-uYQA4L2F7EnT5dcaYKkN7o5aF-mnjTBfTf7gHV-LgDuRguOkO8yL_w6liJY8y5HG8eATCg7MxZrrRGS2035fA== [root@setevoy-work Influx]# telegraf --config http://localhost:8086/api/v2/telegrafs/0fb2d88892777000 --debug 2025-10-25T12:43:09Z I! Loading config: http://localhost:8086/api/v2/telegrafs/0fb2d88892777000 2025-10-25T12:43:09Z I! Starting Telegraf unknown brought to you by InfluxData the makers of InfluxDB 2025-10-25T12:43:09Z I! Available plugins: 239 inputs, 9 aggregators, 35 processors, 26 parsers, 65 outputs, 6 secret-stores 2025-10-25T12:43:09Z I! Loaded inputs: tail ... 2025-10-25T12:43:19Z D! [outputs.influxdb_v2] Wrote batch of 146 metrics in 20.649008ms ...
І перевіряємо – включаємо Agregate function == sort, і View raw data:
Власне, на цьому поки все.
Щось якось дійсно в захваті 🙂
Для когось self-monitoring – класна система, де не треба нічого зайвого.
Але треба все ж дивитись на ресурси, бо навіть оцей мінімальний сетап вже єсть 250 метрів пам’яті:
Ну і 100% є якісь підводні камені, які можна побачити вже в продакшені.
Корисні посилення
- Database of Databases – InfluxDB (прикольний ресурс)
- What InfluxDB Got Wrong
- InfluxDB on AWS – Fully Managed InfluxDB Databases
![]()





































